xj星际1277

股票代码:603282
 
 

磁悬浮热压式蒸馏水机(立式升膜)

打造国际品牌 成就百年xj星际1277
磁悬浮热压式蒸馏水机(卧式喷淋蒸发)

磁悬浮热压式蒸馏水机(立式升膜)

立式热压蒸馏水机占地面积小,分离效率高,系统无死角和残留,水质更可靠。对纯化水的要求比较低,可以节省管理成本、优化工艺、降低能耗和方便管理
1-100T/h
产水量覆盖1-100T/h
>50%
相较多效蒸馏水机节能50%以上

xj星际1277最新研发生产的热压蒸馏水机使用了MVR节能技术,具有产水优质、节能效果显著、安装使用灵活等优点。xj星际1277热压蒸馏水机产量可从1T/h至100T/h[1],既可为客户提供大处理量中心式制水方案,基于其超低的产量范围和撬装模块化设计,也可为客户提供灵活的分布式注射用水生产解决方案。

热压式蒸馏水机技术特点

  • 产水水质优异,电导率<0.3μm/cm @25℃,内毒素<0.01EU/ml;
  • 采用五级预热系统,充分利用系统余热;
  • 所有预热器均采用双管板结构,内管板胀接,外管板焊接,符合cGPM、FDA要求;
  • 凡与纯化水、二次蒸汽、注射水接触的材料选用316L,表面粗糙度Ra≤0.4μm;
  • 非压力容器,安全性高,使用维护更简便;
  • 相较多效蒸馏,蒸发温度低,使用寿命更长,更不容易产生红绣;
  • 采用西门子PLC自动化控制,一键启停,严格的连锁控制,自动检测系统异常状况;
  • 可提供能源实时监测模块以及云服务,提供远程监控与控制,远程诊断技术支持;

水质好

 

内毒素<0.01EU/ml

电导率<0.3μm/cm @25℃

红锈风险低Low

节能高效

 

配备磁悬浮零摩擦蒸汽压缩机吨水电耗低至12kW·h[2]

使用寿命长

 

蒸发温度低,常压容器,使用寿命更长。

省心便捷

 

磁悬浮压缩机,运行稳定,维保需求少;
无需润滑油和冷却水;
配备能耗实时监控分析功能。

 

安全

 

采用MVR常压蒸发技术,非压力容器;
无高温外排水;
完善的安全连锁保护。

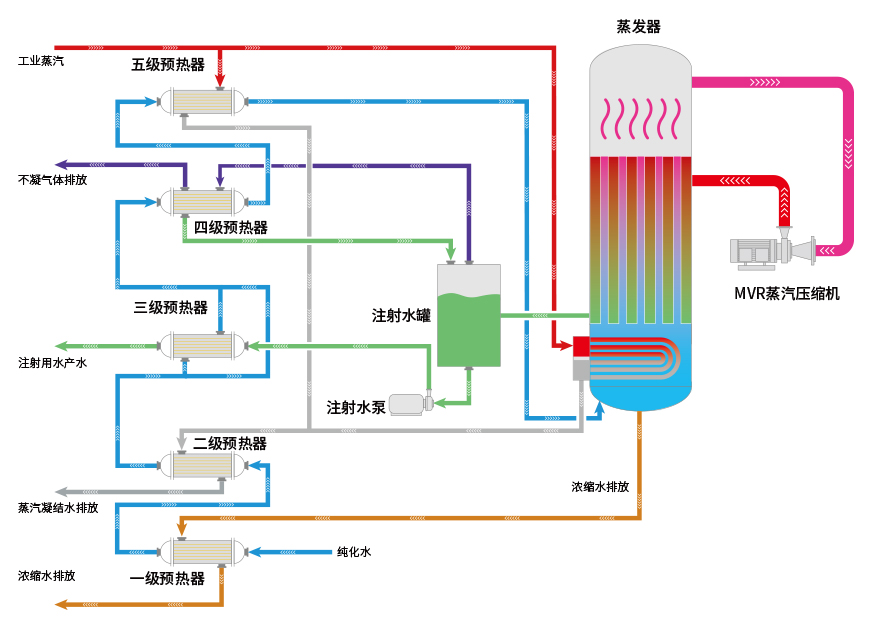
立式热压式蒸馏水机工艺流程

  1. 开机前检查各阀门和设备都处于正常工作状态,开启压缩机风机,以备压缩机开启后为压缩机降温;
  2. 纯化水经蒸剩水预热器、凝结水预热器、注射水预热器、不凝气体预热器、蒸汽预热器并将温度升至100℃后进入蒸发器;
  3. 蒸发器液位达到设定液位后,开启补充换热器的进汽阀门;
  4. 蒸发器的补充换热器将蒸发器内部的纯化水升温并将其蒸发;
  5. 待压缩机后端的温度升到设定值后,压缩机缓慢开启,直至设定的频率;
  6. 二次蒸汽经过压缩机升温升压后进入蒸发室的壳程,与后续的纯化水进行换热,纯化水蒸发后进入压缩机,二次蒸汽冷凝成注射水后进入注射水缓冲罐;
  7. 注射水缓冲罐达到设定的液位后,注射水泵开启,将注射水输送到后端的注射水储罐内。

磁悬浮MVR蒸汽压缩机

蒸汽压缩机是热压式蒸馏水机的核心部件,xj星际1277热压式蒸馏水机使用的蒸汽压缩机是与旗下公司乐恒节能自主研发的离心式高速直驱蒸汽压缩机,采用了先进的磁悬浮直驱技术,电机转子与磁浮轴承之间不接触,只受空气阻力损失,设计工况范围气动效率稳定在80%以上。由于没有润滑系统,所以对使用环境可达零油雾污染,体积小,便于维护。

立式热压蒸馏水机基本参数

型号 生产能力(L/h) 原料水消耗(L/h) 蒸汽消耗(kg/h) 电消耗(kW•h) 外形尺寸(长x宽x高)mm 重量(kg) 压缩机
LRY1000 1000 1060 90 18.6 2800X1800X3100 2400 乐恒品牌
磁悬浮/
高速直驱
离心式蒸
汽压缩机
LRY2000 2000 2120 180 30.7 3100X2000X3150 2980
LRY3000 3000 3180 270 47 3350X2150X3300 4080
LRY4000 4000 4240 360 60 3600X2400X3550 5180
LRY5000 5000 5300 450 72 3850X2600X3750 6500
LRY10000 10000 请联系我司人员获取详细参数
LRY15000 15000
LRY20000 20000
LRY25000 25000
LRY30000 30000
更大产量 更大产量

注/Note:
[1]25Th以上产量需配备高速直驱或齿轮箱式蒸汽压缩机;
[2]热压蒸馏水机设计余量土20%,实际参数以设计方案为准。

 
股票简称:xj星际1277股份
股票代码:603282

联系我们

0577-86906886 

地址:温州经济技术开发区滨海园区滨海8路558号

电话:0577-86906886

传真:0577-86906886

邮箱:marketing@gllvw.com

网址:gllvw.com

邮编:325025